Comment lancer et interpréter un routage d’ensemble ?

Le routage d’ensemble peut sembler impressionnant : 31 calculs de route en une seule opération ! En pratique, c’est aussi simple qu’un routage classique. Voici comment faire, étape par étape.

Étape 1 : Télécharger le modèle GEFS

  • Ouvrir le menu de téléchargement de fichiers GRIB.
  • Sélectionner :
    • Type : Ensemble
    • Couverture : Mondiale
    • Modèle GEFS 0.50° (ensemble).
  • Choisir la durée souhaitée
  • Presser : Télécharger GRIB
    Le fichier GRIB moyen se télécharge comme n’importe quel autre modèle, vous n’avez rien de particulier à faire.

Étape 2 : Configurer et lancer le routage

Ouvrir la fenêtre de routage et configurer votre routage comme d’habitude : point de départ, point d’arrivée, polaire du bateau, date et heure de départ…

NavimetriX détecte automatiquement que vous utilisez un modèle GEFS. Le bouton de calcul change pour afficher « Calculer le routage d’ensemble ».

Lancer le routage : NavimetriX s’occupe de tout!

  1. Téléchargement du run de contrôle (gec00) et calcul de sa route optimale
  2. Téléchargement et calcul des 30 membres perturbés, un par un
  3. Assemblage des résultats et affichage sur la carte

L’ensemble du processus est entièrement automatisé. Le téléchargement de chaque membre ne prend que quelques secondes, et le calcul de route est très rapide. Vous pouvez suivre la progression en temps réel et voir les routes apparaître une par une sur la carte.

Étape 3 : Suivre la progression

Un panneau de progression compact apparaît en bas à droite de l’écran. Il affiche en temps réel :

  • La phase en cours : téléchargement ou calcul
  • Le membre en cours : « Membre 12/30 »
  • Une barre de progression pour les téléchargements

Vous pouvez annuler l’opération à tout moment si nécessaire.

Les routes optimales apparaissent progressivement sur la carte pendant le calcul.

Interpréter les résultats sur la carte

Une fois le calcul terminé, la carte affiche deux éléments clés :

Les routes « spaghetti »

Chaque membre est représenté par une ligne de couleur distincte (les couleurs sont réparties sur tout le spectre pour bien les différencier). L’ensemble forme un faisceau de routes — d’où le surnom de « spaghetti ». D’un seul coup d’œil, vous voyez :

  • Routes serrées = forte confiance. Quel que soit le scénario météo, la route optimale passe au même endroit.
  • Routes écartées = incertitude élevée. La route optimale dépend fortement de l’évolution météo réelle.
  • Deux groupes distincts = deux scénarios météo possibles, avec des stratégies de route fondamentalement différentes.


Les routes « spaghetti » : quand elles convergent, en dehors des waypoints, la confiance est élevée.

Le couloir de confiance vert montre la zone où passent environ 68 % des routes calculées.

Le couloir de confiance

En superposition, un couloir vert semi-transparent représente l’enveloppe à ±1 écart-type. Statistiquement, environ 68 % des routes passent à l’intérieur de ce couloir. Les 20 % de membres les plus éloignés de la moyenne sont automatiquement écartés du calcul pour éviter qu’un scénario extrême ne fausse la visualisation.

Le couloir vous donne une lecture immédiate :

  • Couloir étroit = route fiable, peu de variabilité entre les scénarios
  • Couloir large = forte incertitude, la zone optimale de passage est vaste
  • Couloir qui s’élargit progressivement = la confiance diminue au fil du temps (typique au-delà de 4-5 jours)

Interpréter les statistiques

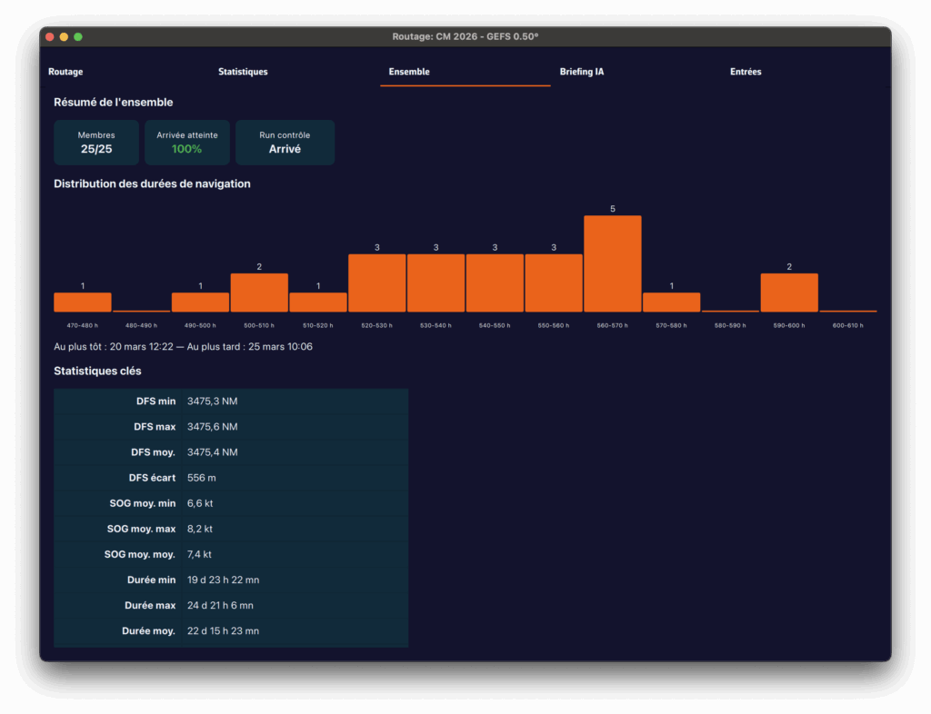
L’onglet Ensemble du tableau de routage fournit une analyse détaillée des 31 scénarios :

  • Membres ayant atteint l’arrivée : quel pourcentage des 31 scénarios permet d’atteindre la destination ? Si seulement 60 % y arrivent, c’est un signal d’alerte.
  • Distribution des durées : durée minimale, maximale, moyenne et médiane. Un grand écart min-max signifie que le timing est très incertain.
  • Heures d’arrivée (ETA) : la plus précoce et la plus tardive, pour planifier votre arrivée au port.
  • Run de contrôle vs. moyenne d’ensemble : si le contrôle est nettement plus rapide que la moyenne, la prévision « idéale » est probablement optimiste.
  • Histogramme : visualisation de la distribution des durées (ou des distances restantes si peu de membres atteignent l’arrivée).

L’onglet Ensemble synthétise toutes les statistiques des 31 scénarios.

Conseils pratiques

Quand utiliser le routage d’ensemble ?

  • Traversées de plus de 72 heures : l’incertitude s’accumule avec le temps, le routage d’ensemble prend tout son sens
  • Situations météo instables : passage de front, dépression en formation, transition de régime de vent
  • Prise de décision go/no-go : avant un départ, le routage d’ensemble vous aide à objectiver le niveau de risque
  • Planification à moyen et long terme : pour une traversée de plus de 5-7 jours, observer l’évolution quotidienne de la convergence des membres

Bonnes pratiques de lecture :

  • Ne cherchez pas « la meilleure route » parmi les 31 — cherchez la zone de consensus
  • Utilisez le curseur temporel pour voir comment les routes divergent dans le temps : les premiers jours sont souvent proches, l’écart se creuse ensuite
  • Relancez le routage d’ensemble lorsque de nouvelles données GEFS sont disponibles (toutes les 6 heures) pour voir si la confiance augmente ou diminue
  • Combinez avec l’écart-type du vent et de la pression affiché sur la carte pour identifier les zones de forte incertitude

Le routage d’ensemble dans NavimetriX transforme une analyse autrefois réservée aux experts en un outil visuel et intuitif. En un clic, vous passez d’une prévision unique à une vision complète de l’éventail des possibles pour naviguer avec confiance, même quand la météo ne l’est pas.

___

Lire aussi : Qu’est-ce qu’un modèle d’ensemble et pourquoi est-il utile pour la navigation ?